LUNC Holds Above Four EMAs As Upbit Halts Withdrawals For April 17 Upgrade
$LUNC trades at $0.0000416 on April 14, down 1.42%, sitting above all four EMAs for the first time since October as Upbit announces a withdrawal suspension starting April 17 for a network upgrade.
$LUNC Daily Chart: Four EMAs Flipped To Support, 200-Day At $0.0000427 Is The Last Wall

$LUNC has recovered from the February low near $0.0000270, with price now above all four EMAs compressed tightly together. The 20-day at $0.0000390, 50-day at $0.0000389, 100-day at $0.0000394, and 200-day at $0.0000427 form a narrow cluster, with the 200-day as the only one still sitting above price. The Supertrend at $0.0000363 has flipped bullish since early April and acts as the floor below the EMA cluster.
The ascending trendline from the February low runs near $0.0000390 to $0.0000400, adding a second support layer below the EMAs. A daily close above $0.0000427 clears all four EMAs and puts $0.0000500 in view, the March spike high. Losing the Supertrend at $0.0000363 reopens the February base.
Key levels for April 15:
- Supertrend support: $0.0000363
- 20-day EMA: $0.0000390
- 50-day EMA: $0.0000389
- 100-day EMA: $0.0000394
- 200-day EMA resistance: $0.0000427
- March spike high: $0.0000500
- February low: $0.0000270
Upbit Halts Withdrawals On April 17: What It Means For $LUNC
Upbit suspends $LUNC withdrawals from 9:00 a.m. UTC on April 17 to support a network upgrade, with deposits and all trading pairs staying active. The move follows standard exchange protocol during blockchain upgrades to prevent transaction failures.
Related: Dogecoin Price Prediction: Polymarket Odds Crash 18 Points As DOGE Cannot Clear $0.1028 Supertrend
The suspension is neutral to mildly positive. Coordinated exchange support signals the upgrade has institutional backing, and keeping trading active removes any liquidity concern through the window. The April 17 date gives the chart three sessions to either clear the 200-day EMA at $0.0000427 or pull back toward the Supertrend before the event lands.
Can $LUNC Ever Reach $1? The Supply Math Says No
With roughly 5.46 trillion $LUNC in circulation, a $1 price requires a $5.46 trillion market cap, larger than any single asset class today. Binance’s monthly burns and on-chain taxes have destroyed over 442 billion $LUNC, but the current burn rate makes meaningful supply reduction a decades-long process.
$LUNC’s realistic case rests on utility development and sustained deflationary pressure over time, not a near-term price explosion.
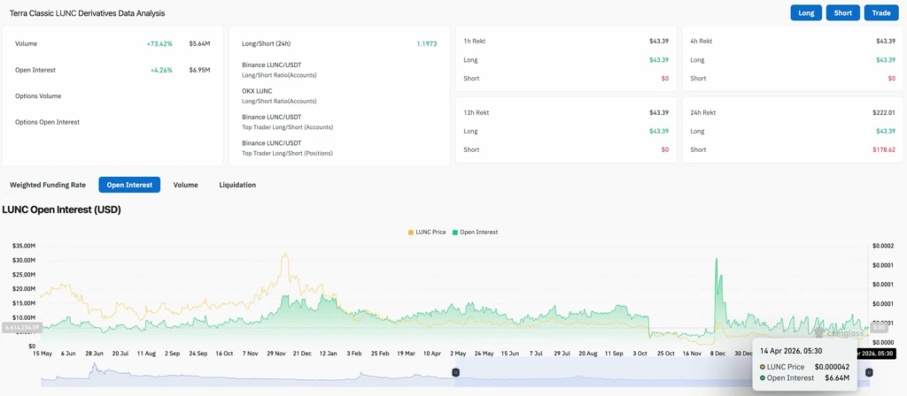
$LUNC Derivatives: Shorts Taking Four Times More Pain Than Longs

Volume jumped 73.42% to $5.64M with OI rising 4.26% to $6.95M. Both rising together points to fresh positioning entering alongside the Upbit news. Long/short ratio at 1.1973 leans long across Binance accounts and positions.
Shorts absorbed $178.62 in 24-hour liquidations against $43.39 for longs, taking four times more pain at current levels. OI at $6.64M sits near its lowest point since the December spike, leaving room for leverage to build if the 200-day EMA breaks.
$LUNC Price Prediction: April 15 Outlook
- Upside: Daily close above $0.0000427 clears all four EMAs. Upbit keeping trading active through the April 17 upgrade removes a potential negative catalyst. First target above is $0.0000500.
- Downside: 200-day EMA holds as resistance, price slips toward the Supertrend at $0.0000363, and a daily close below it reopens the February low at $0.0000270.
Related Articles
XRP News: $584B MassMutual Expands Crypto Exposure with New Bitwise XRP ETF Holdings
XRP News: $584B MassMutual Expands Crypto Exposure with New Bitwise XRP ETF Holdings
XRP Signals Breakout Setup as Whales Accumulate 20 Million Coins During Record Compression
The $XRP price continues to trade within an abnormally tight range, according to the Bollinger Bands technical indicator as per TradingView, which has recorded...
Moscow prepares fines and prison terms for illegal crypto transactions
The authorities in Russia intend to severely punish any cryptocurrency operations conducted outside the framework of the country’s upcoming regulations. The penalties approved by...
Here’s why Chainlink price is a coiled spring poised for a breakout
Chainlink price is forming a major bullish reversal pattern that could ultimately lead to a potential surge to $12 over the coming weeks. According...
